vdb Docs Installation

Installation

Get vdb running in an existing Rails app in under two minutes. There are two paths: the automated installer (recommended) or the manual setup.

Automated installer

Step 1 — add the gem to your Gemfile:

group :development do
  gem 'vdb'
end

Step 2 — install:

bundle install

Step 3 — run the installer task:

rails vdb:install

The task automatically:

  • Appends a mount Vdb::Engine line inside your config/routes.rb
  • Creates config/initializers/vdb.rb with sensible defaults
  • Prints a summary of what was changed

Step 4 — start your server and visit:

bin/rails server
# then open http://localhost:3000/dev/erd

Manual setup

1. Gemfile

Add vdb to the :development group only. It should never ship to production:

# Gemfile

group :development do
  gem 'vdb'
end
bundle install

2. Mount the engine

Add the mount inside config/routes.rb. Wrapping in Rails.env.development? is optional but adds an extra guard:

# config/routes.rb

Rails.application.routes.draw do
  # Mount vdb at any path you like
  mount Vdb::Engine, at: '/dev/erd'

  # …rest of your routes
end
Note The at: path is entirely up to you. /dev/erd, /erd, /db-diagram — all work. Just make sure it does not clash with an existing route.

3. Initializer (optional)

Create config/initializers/vdb.rb only if you need to change the defaults. Without it, vdb reads db/schema.rb and uses no authentication:

# config/initializers/vdb.rb

return unless Rails.env.development?

Vdb.configure do |c|
  # HTTP Basic Auth — leave username nil to disable (default)
  c.username = ENV.fetch('VDB_USER', nil)
  c.password = ENV.fetch('VDB_PASS', nil)

  # Extra schema files to expose as tabs.
  # 'primary' with nil auto-resolves to db/schema.rb.
  c.databases = {
    'primary' => nil,
    'audit'   => Rails.root.join('db', 'audit_schema.rb')
  }

  # Title shown in the page header and browser tab
  c.title = 'My App — Database ERD'
end
Tip Keep the return unless Rails.env.development? guard at the top. It ensures the initializer is a no-op if this file is somehow loaded in production (e.g. via a shared initializer loader).

Verify it works

Start the Rails development server and navigate to the path you mounted the engine at:

bin/rails server

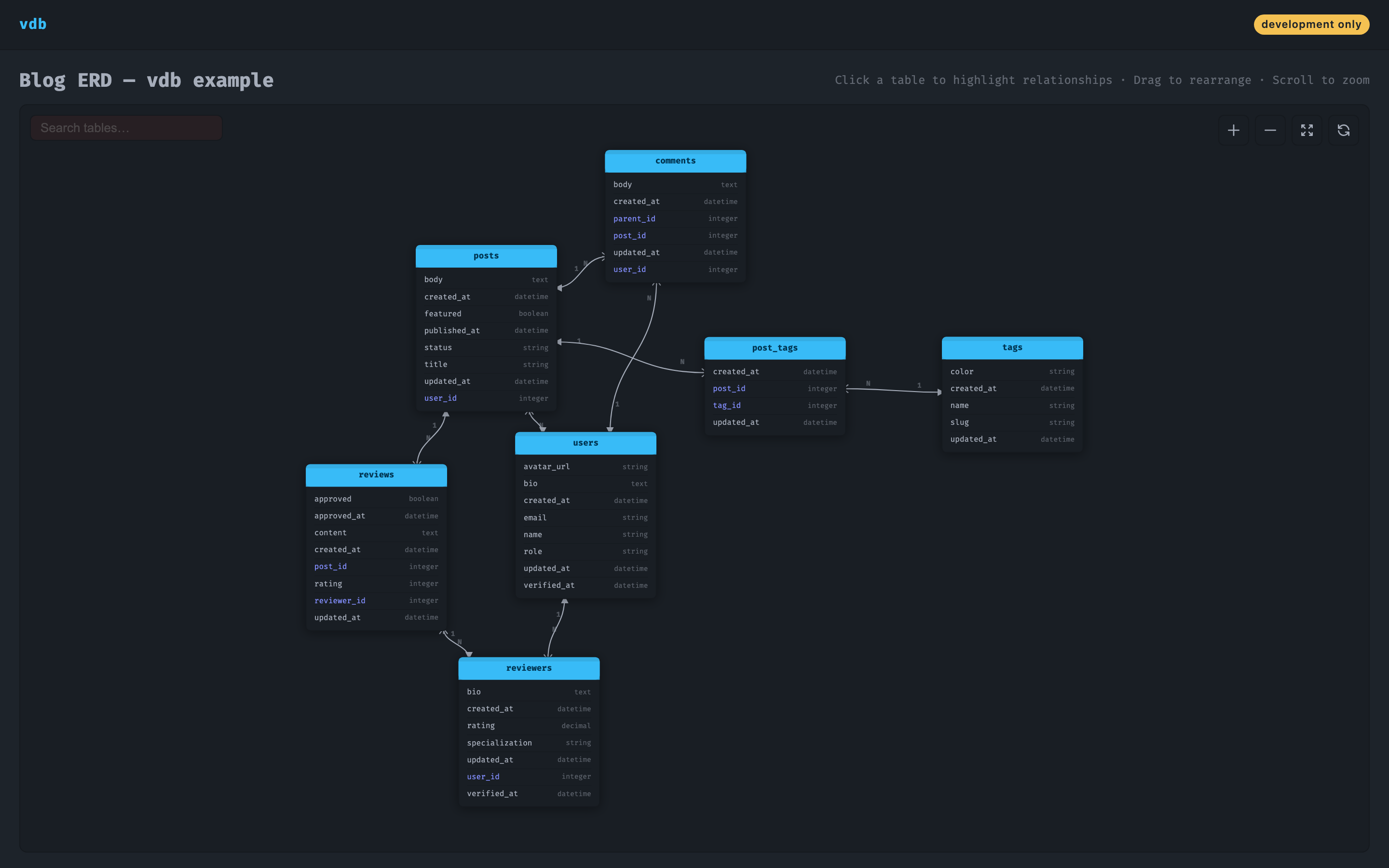
Then open http://localhost:3000/dev/erd in your browser. You should see:

  • A dark canvas with your tables rendered as node cards
  • Relationship lines connecting foreign keys
  • Crow's-foot / single-tick cardinality markers on every link
  • A search input, zoom controls, and fit-to-screen button in the toolbar
vdb ERD showing tables after initial load
First load — tables placed by D3's force simulation. Drag to rearrange; positions persist to localStorage.

Troubleshooting

Blank canvas / no tables

vdb reads db/schema.rb. If it does not exist, run bin/rails db:migrate first to generate it.

Routing error on /dev/erd

Make sure the mount Vdb::Engine line is present in config/routes.rb and that you restarted the server after adding it.

Showing wrong schema file

Check the databases config key. A value of nil auto-resolves to db/schema.rb. To point at a different file, pass the absolute path:

c.databases = {
  'primary' => Rails.root.join('db', 'schema.rb'),
  'shard'   => Rails.root.join('db', 'shard_schema.rb')
}

Next steps

vdb v0.1.0 — MIT License — GitHub